方案概述
2017年12月,中共中央印发《关于建立国务院向全国人大常委会报告国有资产管理情况制度的意见》,标志着行政事业单位资产管理已成为关乎国家治理体系和治理能力现代化的重要工作。PG
作为财政部行政事业单位资产管理信息系统的承建商,服务近70万户行政事业单位,经过数十年业务积累,研发出行政事业单位资产管理系统单位版(以下简称“单位版”)。
单位版落实了“人人都是资产管理员”、“数据多跑路、人员少跑腿”管理理念,实现对国有资产全覆盖和全生命周期管理,加强单位内部业务管理流程,确保资产科学配置、高效使用、规范处置。

方案内容
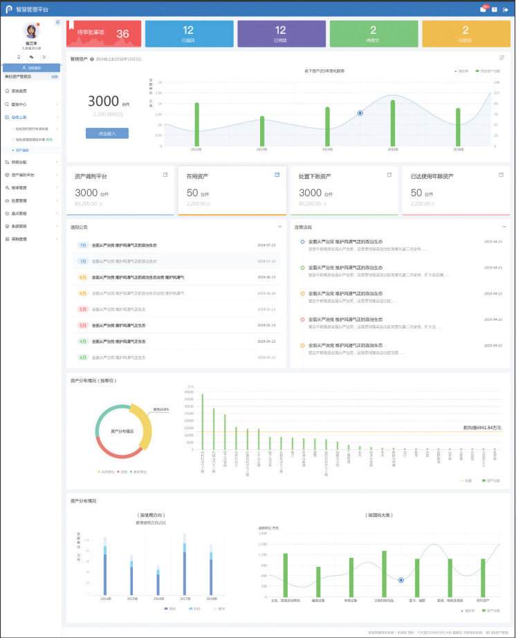
新视觉 新体验
单位版采用全新的界面风格,扁平化视觉效果,层次布局清晰,令人耳目一新。结合多年业务经验对功能交互进行精心设计,操作更加便捷,易用性大幅提升。更加丰富全面的预警信息、待办事项、智能提醒,指导用户快速便捷完成各项业务工作。

分级管理,责任到人
随着“放管服”改革不断深化,从主管部门到行政事业单位资产管理职责不断提高。单位版支持按照各单位制度灵活设置业务流程,所有资产均责任到人,各级管理人员可根据实际需要完成业务办理、信息查询等相关操作。落实“人人都是资产管理员”管理理念,满足内控“分事行权、分岗设权、分级授权”管理要求,保障单位资产管理责任清晰、流程规范、记录可循。

细化配置,严控入口
单位版增加资产配置管理功能,内置配置标准,结合存量资产及单位信息自动计算待报废资产情况、智慧预警超标申请,辅助科学审批。以存量控增量,严把资产入口关,实现申请、采购、配发各环节前后衔接、环环相扣。

财务衔接,账账相符
单位版提供与财务系统衔接的全面解决方案,提供强大的对账功能,对每一笔资产业务明确财务记账方式,解决资产账和财务账对账难、不一致的问题,降低资产管理部门与财务部门之间的沟通成本。同时可实现系统间数据的实时交互,保证资产与财务的账账相符,资产与实物的账实相符。

移动办公,随身管理
单位版配套提供手机APP、微信小程序等移动应用,提高资产管理工作的便利性与时效性。支持个人名下资产即时查询,落实资产责任大人;通过手机盘点变“一人盘点”为“全员盘点”,使盘点工作更加高效精准;移动审批极大缩短审批周期,提高各环节审批效率。

数据治理,提高质量
单位版提供数据治理功能,可对资产数据进行全面体检,分析错误原因并给出解决措施,全面解决因业务操作不规范、业务标准不统一、数据录入差错、历史数据问题等原因造成的数据质量不高的问题等。

多样部署,直达财政
系统满足财政及主管部门的资产数据上报及监管需要,建立统一的资产数据上报体系,包括资产卡片、资产报表、审批事项等保证单位与财政资产系统数据的实时同步。系统支持传统服务器、政务云、公有云等多种部署模式,在云模式下维护简单,安全更有保障,节约投资。

应用价值
提升监管工作效率
通过信息化整合平台拓宽信息采集渠道,提升文资监管信息的自动化处理程度,提高文资办日常监管事务效率,推动文资监管工作更聚焦于深化改革、产业优化升级、指导企业保增长转型升级等方面。
强化决策分析支持
通过对文资监管业务数据的综合分析,充分利用文资系统多年的数据积累基础,深度挖掘数据含义,对区域、产业等不同的维度观察产业变化,总结规律,发现更多发展机会与增长点。
实现数据开发增值
在信息化平台上实现数据集中存储、集中管理,各部门共享应用,数据资源得到充分开发利用,通过数据全面反映国有资产的经营情况,实现文资信息共享,数据利用率大幅提升。
梳理贯通业务流程
通过梳理文资办各业务与企业经济行为之间的关系,以企业经济行为为线索、贯通文资监管业务链条,提升管理效率。